Artificial intelligence now allows for rapid track creation, but it also increases the risk of fraud on music streaming platforms. Édouard Demotes-Mainard, a student at Mila, has developed an AI-based detector of fraudulent behavior for LANDR, a Montreal flagship in music creation and distribution.
Explosion of Fraud
AI now facilitates the rapid and massive production of tracks, which are streamed day and night by fraudulent accounts to siphon off the royalties paid for each play by music streaming services.
For LANDR, a Montreal-based company that distributes artists' tracks to various streaming platforms, manually detecting these fraudulent profiles had become unmanageable. "It's like looking for a needle in a haystack", confides Tommy Desilets, Chief Technology Officer (CTO) at LANDR.
Faced with this new challenge, the stakes are high for the company: major platforms like Spotify hold music distributors like LANDR responsible. If they fail to control fraud rates, they could be banned permanently.
With its back against the wall, the company called upon Mila to develop an AI-based anti-fraud tool.
Detecting Fraudulent Profiles
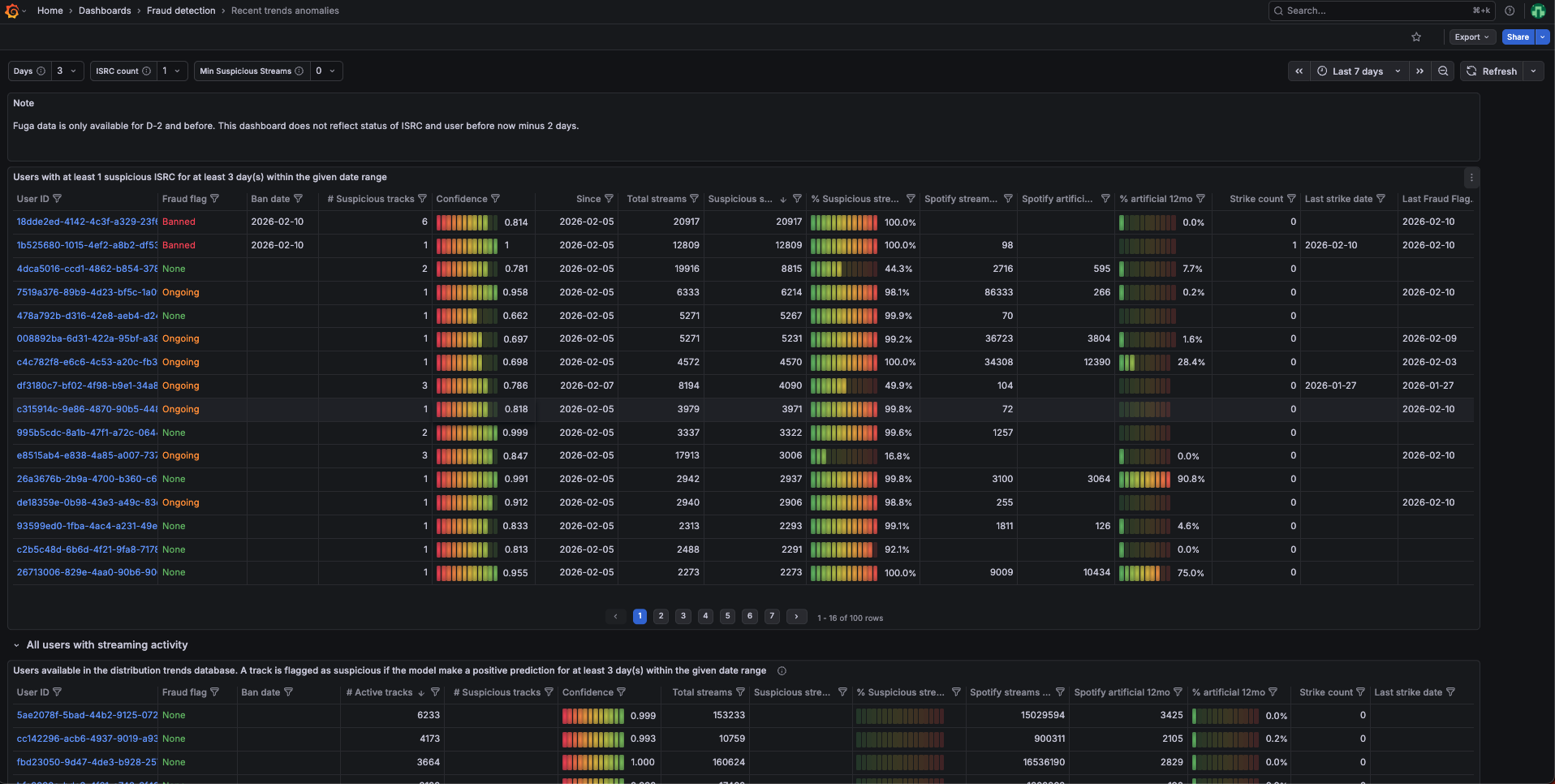
During a six-month internship at LANDR, Édouard Demotes-Mainard designed two tools to filter out fraudulent behaviors using AI.
The first AI model detects profiles at the source by analyzing user profile data. The second scrutinizes listening statistics to spot anomalies, such as a song being played on a loop 24/7 by the same device.
Thanks to the deployment of this tool, LANDR's fraud rates quickly dropped below the thresholds required by distribution platforms.

Leveraging his past experience as a web developer, Édouard designed a "turnkey" solution for LANDR, including deployment processes, documentation for model updates, and visualization dashboards. Following Édouard's departure, LANDR's anti-fraud team can now pilot the tool with complete autonomy, ensuring the system's sustainability.
Bridging Cutting-Edge Research and Industry
This collaboration is a direct result of the Mila internship and job fair, where industry and cutting-edge research meet every year. For Tommy Desilets, it was natural to turn to the institute to find the expertise required to develop this tool: "Privileged access to this talent pool and this level of know-how was a major accelerator for our operations".
"It is a source of local pride to support the Montreal and Quebec ecosystem by collaborating with Mila."